كيفية استخدام التقارير
التقارير
تقرير اتجاهات المرشحين

يتيح لك الحصول على إحصائيات مختلفة تتعلق بالمواهب لديك. يمكنك تشغيل التقرير باستخدام معايير متنوعة وتصدير النتائج:
الفلاتر المتاحة:
- تاريخ التسجيل - إعلان الوظيفة - مرحلة المرشح - مصدر السيرة الذاتية - الجنس - الجنسية
- سنوات الخبرة - المؤهل التعليمي - موقع الإقامة - الوظائف المتقدم لها - العلامات على السيرة الذاتية
- الحالة الاجتماعية
- العمر من - العمر إلى
يمكنك اختيار البحث ضمن السير الذاتية المكتملة فقط أو السير الذاتية غير المكتملة وإجراء تحليل حسب الجنس.
سيتم عرض النتائج في شكل رسوم بيانية لكل فلتر.

تقرير السير الذاتية للباحثين عن عمل

يتيح تقرير السير الذاتية للباحثين عن عمل لصاحب العمل استخدام مجموعة من الفلاتر لعرض عدد الباحثين عن عمل حسب المدينة، والتاريخ، والدرجة العلمية، والمستوى الوظيفي، والجنسية، والجنس، وموقع الإقامة.
اختر المعيار المطلوب "موقع الإقامة"، على سبيل المثال، ثم انقر على "إرسال" (Submit). سيتم استرداد النتائج كما هو موضح أدناه.

يمكن للمسؤول أيضًا النقر على أيقونة "تصدير إلى إكسل" (Export to Excel) لتصدير هذه النتائج إلى ملف إكسل.

يوفر تقرير الباحثون عن عمل نظرة عامة واضحة على مجموعة المرشحين لديك ويساعدك على فهم أفضل للأشخاص الذين يتقدمون عبر موقع التوظيف الخاص بك. يمكنك البدء بتطبيق الفلاتر (كما هو موضح في لقطة الشاشة أدناه) لتضييق النتائج وصولاً إلى ما تريد رؤيته بالضبط.
يحتوي هذا التقرير على ثلاثة علامات تبويب رئيسية:
- ملخص (Summary) – يعرض لك الرؤى الرئيسية من خلال أدوات واجهة سهلة القراءة (widgets). يمكنك أيضًا تنزيل هذه الأدوات بتنسيقات مختلفة مثل .csv، .xlsx، .json، أو .png.

أخيرًا، يمكنك تنزيل تقرير ملخص المرشح (Candidate Summary Report)، الذي يجمع جميع المعلومات المهمة حول مرشحيك في ملف واحد بسيط وجاهز للاستخدام.

- التعليم والخبرة (Education & Experience) – يوفر تفاصيل حول الخلفيات الأكاديمية للمرشحين وتاريخهم الوظيفي.

- الخصائص الديموغرافية (Demographics) – يمنحك نظرة سريعة على توزيعات المرشحين عبر فئات ديموغرافية مختلفة.

أخيرًا، يمكنك تنزيل تقرير ملخص المرشح، الذي يجمع جميع المعلومات المهمة حول مرشحيك في ملف واحد بسيط وجاهز للاستخدام.
تقرير مصدر المواهب
يوفر تقرير مصدر المواهب رؤى مفصلة حول فعالية كل مصدر سيرة ذاتية تستخدمه، ويغطي أداء التوظيف والاستقطاب على حد سواء. يمكنك تطبيق الفلاتر المتاحة (الموضحة أدناه) لتنقيح نتائجك وعرضها بتنسيقين رئيسيين:
- ملخص (Summary) – يسلط الضوء على نشاط المرشح الإجمالي، بما في ذلك التسجيلات، والسير الذاتية المكتملة، والتقدم للوظائف.

أخيرًا، يمكنك تنزيل تقرير مصدر المواهب، الذي يسلط الضوء على طلبات المرشحين المنظمة حسب المصدر الذي نشأت منه.

- أداء المصدر (Source Performance) – يوضح تفاصيل أداء كل مصدر سيرة ذاتية من زوايا متعددة، مما يساعدك على تحديد القنوات التي تحقق أفضل النتائج.

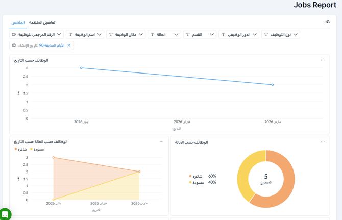
تقرير الوظائف
يوفر تقرير الوظائف عرضًا شاملاً لجميع الوظائف المنشورة على موقع التوظيف الخاص بك من قبل فريق التوظيف. يمكنك تصفية البيانات حسب معرّف الوظيفة (Job ID)، واسم الوظيفة (Job Name)، وموقع الوظيفة (Job Location)، والحالة (Status)، والقسم (Division)، والدور الوظيفي (Job Role)، ونوع الوظيفة (Job Type)، ونوع التوظيف (Employment Type)، وتاريخ الإنشاء (Creation Date). لكل وظيفة، يعرض التقرير تفاصيل رئيسية مثل تاريخ الإنشاء، وتواريخ التفعيل والانتهاء، وعدد الطلبات المستلمة، ومالك الوظيفة، والمزيد، مما يسهل مراقبة وإدارة إعلاناتك بفعالية.

يتم عرض النتائج في علامتي تبويب:
- ملخص (Summary): يتضمن هذا القسم أدوات واجهة متعددة مع رسوم بيانية مرئية مثل الوظائف حسب التاريخ، والوظائف حسب الحالة، والوظائف حسب الحالة بمرور الوقت، والمزيد. يمكن تنزيل كل أداة بسهولة بتنسيقات مختلفة، كما هو موضح أدناه.

- تفاصيل المؤسسة (Organization Details): يقدم هذا القسم مجموعة متنوعة من أدوات الواجهة التي توفر رؤى حول الوظائف حسب المستوى الوظيفي، والدور الوظيفي، وملف تعريف الشركة، والمزيد. يمكن تنزيل جميع الرسوم البيانية بتنسيقات متعددة لسهولة المشاركة والتحليل.

تقرير نماذج التقييم
يوفر تقرير نماذج التقييم نظرة عامة مفصلة على تقييمات المرشحين، مما يسمح لك بتصفية النتائج حسب معايير مثل اسم المرشح (Candidate Name)، والبريد الإلكتروني (Email)، والمسمى الوظيفي (Job Title)، ومدير التوظيف (Hiring Manager)، وموظف التوظيف (Recruiter)، ونموذج التقييم (Evaluation Form)، والشخص المكلَّف بالتقييم (Assigned To)، والشخص الذي طلب التقييم (Requested By)، وتاريخ الطلب (Date Requested)، وحالة التقييم (Evaluation Status)، وتاريخ الملء (Date Filled)، وعدد الأسئلة (Number of Questions)، ووقت التقديم (Submission Time).
ينقسم التقرير إلى ثلاث علامات تبويب رئيسية:

- ملخص (Summary) – يعرض رؤى رئيسية من خلال أدوات واجهة تفاعلية، والتي يمكن تنزيلها بتنسيقات متعددة.

بالتمرير إلى أسفل علامة التبويب ملخص يكشف عن تقرير تفاصيل التقييم (Evaluation Details Report)، حيث يمكنك تنزيل ملف شامل يحتوي على نموذج تقييم كل مرشح وجميع التفاصيل ذات الصلة.

- التقييمات المعلقة (Pending Evaluations) – يسلط الضوء على نماذج التقييم التي لا تزال تنتظر الإكمال.

- وقت التقديم (Submission Time) – يوفر نظرة عامة على المدة التي يستغرقها المرشحون لإكمال تقييماتهم.

تقرير الطلبات
يوفر تقرير طلبات المتقدمين نظرة شاملة على جميع طلبات المرشحين المستلمة لإعلانات الوظائف الخاصة بك. يمكنك تنقيح نتائجك باستخدام فلاتر متنوعة للتركيز على البيانات الأكثر أهمية.

ينقسم التقرير إلى ثلاث علامات تبويب رئيسية:
- ملخص (Summary) – يقدم لقطة سريعة لنشاط الطلبات من خلال أدوات واجهة تفاعلية.

أخيرًا، في قسم الملخص، يمكنك التمرير لأسفل وتنزيل تقرير شامل يتضمن جميع الطلبات بناءً على الفلاتر التي اخترتها، مع معلومات مفصلة لكل مرشح.
- الخصائص الديموغرافية (Demographics) – يعرض توزيعات المرشحين عبر معايير ديموغرافية مختلفة.

- الطلبات المعلقة (Pending Applications) – يسلط الضوء على الطلبات التي لم يتم معالجتها أو مراجعتها بعد، مما يساعدك على إدارة المتابعات بكفاءة.

تقرير عملية التوظيف
يجب أن تعكس مراحل التقدم لكل وظيفة والمُعرّفة في البوابة تقرير عملية التوظيف الخاص بالشركة.
يمكن تصفية تقرير عملية التوظيف حسب الملف التعريفي للشركة لقسم معين، أو لوظيفة محددة، أو لجميع الوظائف في مسار اختيار مرشح معين، أو الوظائف المنشورة بواسطة موظف توظيف محدد خلال فترة زمنية مختارة.

سيتم عرض التقرير الذي تم إنشاؤه على الشاشة. يتضمن ملخصًا زمنيًا (Time Summary) يسمح لأصحاب العمل بتحليل عملية التوظيف الخاصة بهم، والوقت اللازم لملء منصب ما، ومرحلة "الاختناق" (bottleneck stage) التي تؤثر على العملية، ومتوسط الوقت اللازم للانتقال من مرحلة إلى أخرى.

ثم يتم توفير بيانات أكثر تفصيلاً لمسار المرشح (candidate funnel). يعرض التقدم في نقل السير الذاتية عبر مسار التوظيف. في كل مرحلة، يمكن لأصحاب العمل رؤية:
- عدد السير الذاتية التي انتقلت من مرحلة مباشرة إلى المرحلة التالية
- عدد السير الذاتية التي انتقلت إلى مراحل أبعد
- عدد السير الذاتية التي خرجت من المسار إما إلى مرحلة التوظيف أو الرفض

مرحلة طلب مخصصة
تقرير مرحلة الطلب المخصصة (Custom Application Stage Report) هو إشعار بالبريد الإلكتروني يتم تسليمه إلى بريد صاحب العمل يحتوي على عدد المرشحين في مراحل التقدم المختارة. يمكن أن يكون تكرار الإشعار أسبوعيًا أو شهريًا.

تقرير طلبات المستندات

باستخدام تقرير طلبات المستندات (Document Requests Report)، يمكنك عرض حالة المستند، وتاريخ طلب المستند، وصاحب العمل المسؤول في تقرير واحد لبدء الإجراءات والمتابعات اللازمة.
يمكن أن تكون حالة الطلب أيًا مما يلي:
- لم يتم تقديمه بعد (Not submitted Yet): لم يقم المرشح بتقديم المستند المطلوب بعد.
- بانتظار التحقق (Pending Verification): قدّم المرشح المستند، وهو بانتظار تحقق موظف التوظيف.
- تم التحقق (Verified): اطّلع موظف التوظيف على المستند المقدَّم وتحقق منه.
- تم إرسال طلب إعادة التقديم (Resubmission Request Sent): طلب موظف التوظيف من المرشح إعادة تقديم المستند لأي سبب كان.
- في عملية الرفع (In Uploading Process): تم حفظه ولكن لم يتم تقديمه بعد.
يبدو التقرير مثل اللقطة أدناه ويمكن تصديره إلى إكسل لمزيد من المعالجة.

يمكن ربط المستند، ويمكنك تذكير المرشح بالنقر على أيقونة التذكير (remind icon).

تقرير تصنيف الكفاءات
يوفر تقرير تصنيف الكفاءات (Talent Segmentation Report) إحصائيات مفصلة لمجموعة المواهب عن طريق تجزئة قاعدة بيانات السير الذاتية باستخدام بُعد أساسي (primary dimension) ثم تقسيمها بشكل أكبر بواسطة بُعد ثانوي (secondary dimension). يمكن أيضًا تصفية التقرير حسب تواريخ التسجيل.

لإنشاء تقرير تجزئة المواهب، يمكنك البدء باختيار المعيار الأساسي الذي تختاره. ثم اختر المعيار الثاني لتجزئة الاختيار الأول. على سبيل المثال، اختر درجة علمية (Educational Degree) لتجزئة الجنس إلى دكتوراه (PhD)، ماجستير (Masters)، بكالوريوس (Bachelor)، وما إلى ذلك. أخيرًا، قم بتصفية النتائج حسب تاريخ التسجيل.
التقارير المخصصة
باستخدام التقارير المخصصة (Custom Reports)، يمكن لأصحاب العمل إنشاء تقاريرهم الخاصة بالاستعانة بالحقول المطلوبة فقط. يمكنهم الاختيار من حقول النظام المتاحة وإضافتها إلى تقريرهم، ثم النقر على "إنشاء تقرير" (generate report).
يمكنك إنشاء تقارير مفصلة عن الوظائف أو المتقدمين.

يمكن تخصيص التقرير وإنشاؤه وتنزيله على الفور. إذا تم إنشاء التقرير بشكل متكرر، فيمكنك حفظه لإنشائه لاحقًا.

لإنشاء التقرير، انقر على زر "تنزيل التقرير" (Download Report)، وسيتم تصدير التقرير الذي تم إنشاؤه إلى إكسل وتنزيله على جهازك.
لحفظ التقرير، انقر على زر "حفظ" (Save). سيؤدي هذا إلى حفظ نسخة من المعايير المحددة في علامة التبويب "التقارير المحفوظة" (Saved Reports) حتى تتمكن من إنشاء التقرير في المستقبل عند الحاجة. سيطالبك النظام بإدخال اسم للتقرير المحفوظ.

وبعد ذلك، يمكنك تعديل التقرير أو حذفه أو مشاركته أو نسخه أو إنشائه من علامة التبويب "التقارير المحفوظة".
عرض الكلمات الدلالية (Tags Overview)

سيعرض هذا التقرير إحصائيات لأكثر العلامات شيوعًا قيد الاستخدام.
يمكنك تصفية النتائج باستخدام تاريخ إضافة العلامة، أو الجنسية، أو إعلان الوظيفة.
يمكنك أيضًا إنشاء تقرير جديد بالنقر على رابط "+ إنشاء تقرير جديد" (+ Create New Report).

لإنشاء التقرير، انقر على زر "تنزيل التقرير" (Download Report)، وسيتم تصدير التقرير الذي تم إنشاؤه إلى إكسل وتنزيله على جهازك.